Table of Contents
- Overview
- Where to Find Revenue Opportunity
- Configuration
- Opportunity Graphs
- What If Graphs
- Filters
- Report Manager
Overview
Blue Triangle’s Revenue Opportunity Page allows you to identify how much revenue could be made if you improved the speed of your site. By default, this report runs once everyone week on Monday.
Where to Find Revenue Opportunity
Revenue opportunity can be found in our Left Navigation menu under Business Insights > Improve Conversion.
For more information, please see our documentation on our Left Navigation menu.
Configuration
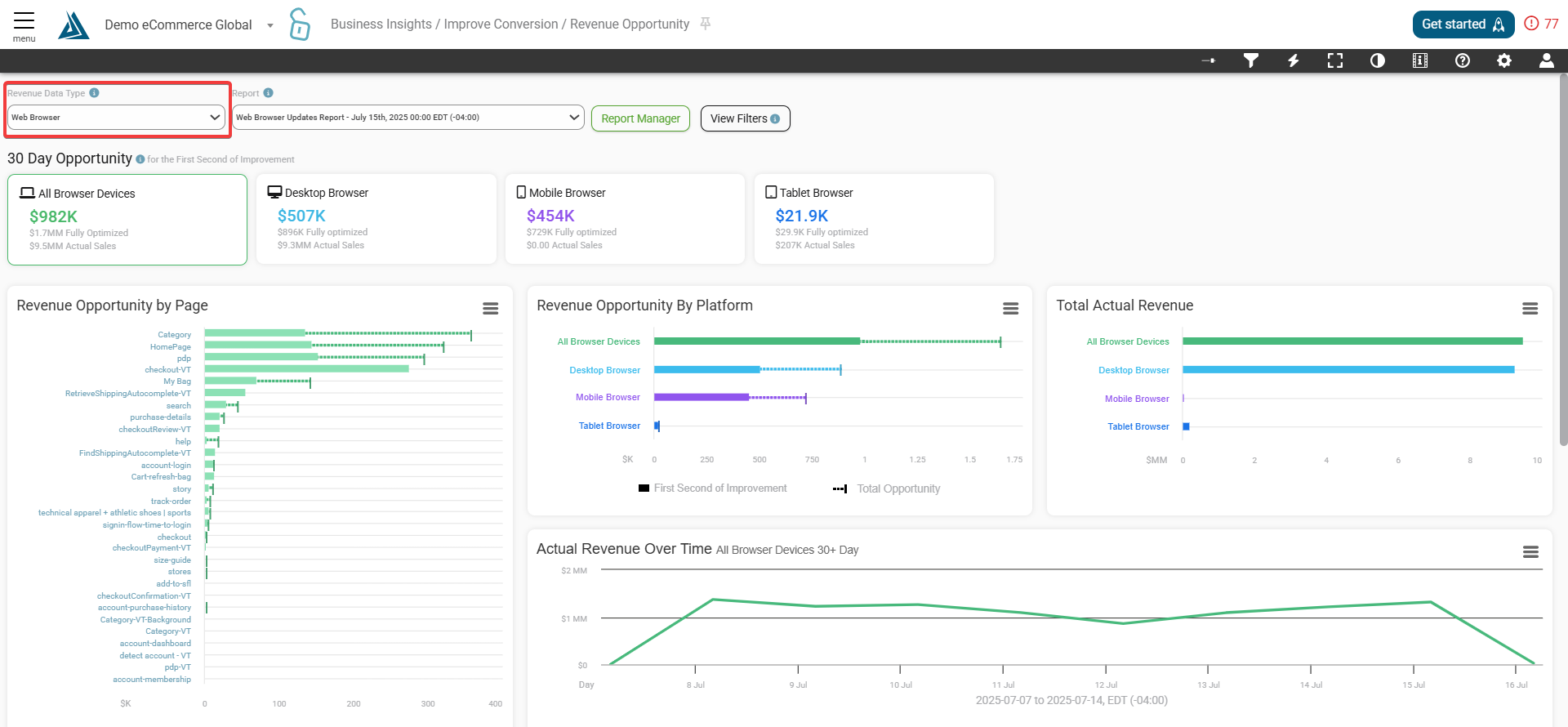
There are 3 versions of this report: Web Browser & Native App, Web Browser only, and Native App only. These are all separate reports and individual configuration is required to view all three types. Each report can utilize their own set of filter selections. To transition between these report versions, click on the Revenue Data Type drop down menu on the top left of the page.
Opportunity Graphs
First is revenue opportunity data compared to actual total sales broken down by device types - desktop, mobile, and tablet. Clicking on the top cards will change the corresponding data on the graph below.
The Revenue Opportunity widgets displays a bar graph of Revenue Opportunity broken down by Page and by Platform respectively.
The Total Actual Revenue widget displays a bar graph of Actual Revenue with no page speed improvements. Actual Revenue Over Time widget displays a line graph of Actual Sales over Time. Hover the mouse over the graphs to show the exact revenue for the day.
What If Graphs
The What If table displays revenue opportunity on pages if they were to be sped up by certain second amounts over the course of 30 days. The first column of numerical data shows the Fully Optimized Revenue Opportunity color coded by page speed increase.
This allows you to prioritize your focus as an eCommerce organization and achieve the greatest revenue in the shortest amount of time.
Editing What If Variables
Hover over the What If Variables and Click on the pencil icon to customize the second increments in which to view the What If data. Press "Save" to confirm your adjustments. Note: clicking the pencil icon on one variable allows you to edit all three variables.
Filters
The dropdown menus at the top of the page allows for quick switching between report type as well as between individual reports.
Click the "View Filters" button at the top of the page for quick filtering options, including A/B testing segment, performance metric, and session discard. Click on the option you want to change to access the quick filtering menu.
For more advanced filtering options click the funnel icon at the top right. Click Apply Filter once selections have been made.
Report Manager
To open the Report Manager click the "Report Manager" button at the top of the page. From here, you can view or delete specific reports. The dropdown menu allows you to switch between report types.
Comments
0 comments
Please sign in to leave a comment.